私たちは、アフィリエイトマーケティングの努力でエージェンシーに力を与えるために設計された強力な機能の範囲を提供します。以下は、Suzuverseエージェンシー機能の簡単な説明です:
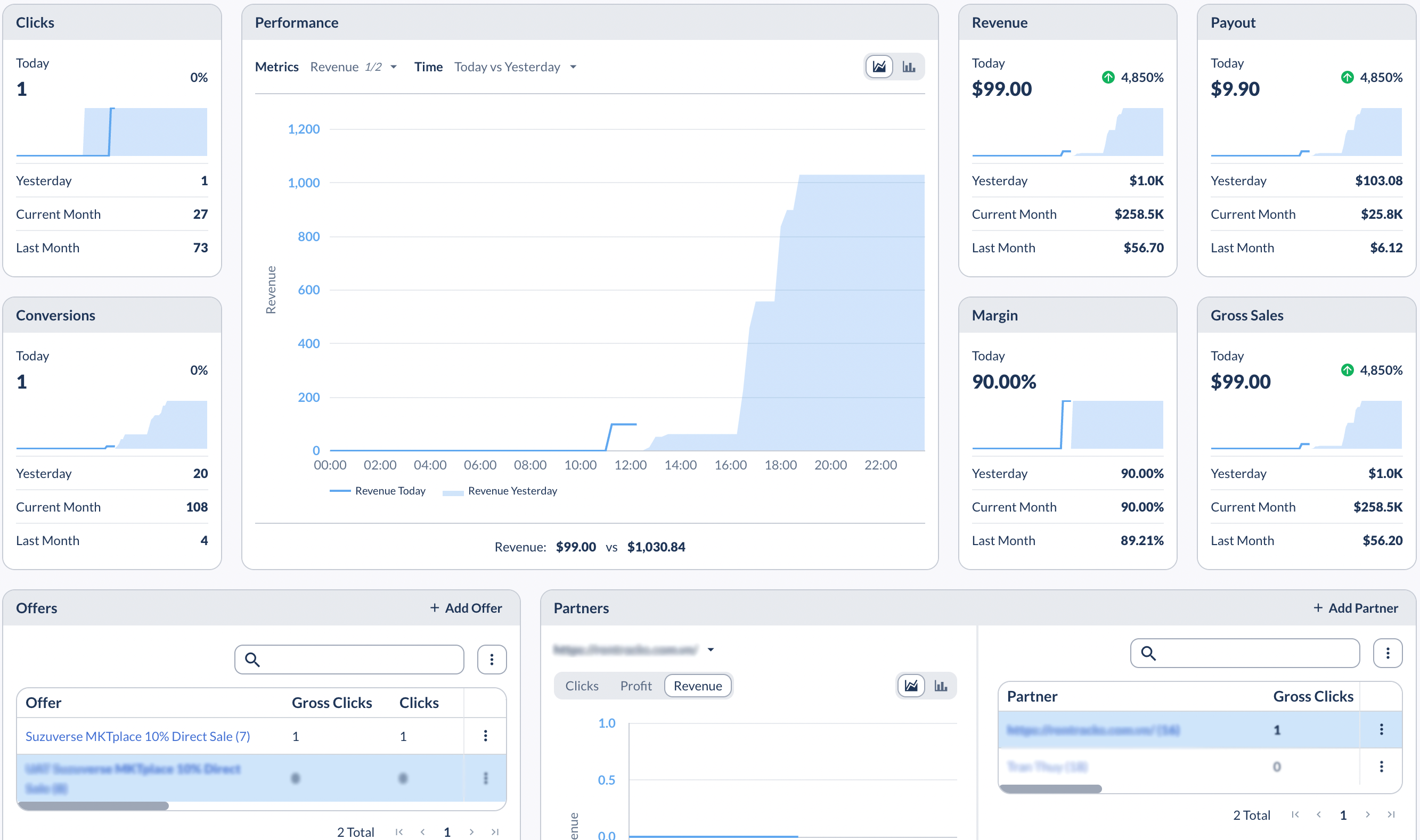
1. ダッシュボード: Suzuverse エージェンシーダッシュボードは、アフィリエイトマーケティングの取り組みを監視、管理、最適化するための集中プラットフォームとして機能し、アフィリエイトマーケティングで成功するために必要なツールと洞察を提供します。さらに、エージェンシーはパートナーのパフォーマンスを素早く見ることができます。
2.オファー:エージェンシーは、オファーを管理する能力を持っています。エージェンシーは、ペイアウト率、コンバージョン要件、トラッキングリンクなどのオファーの詳細を作成、編集、カスタマイズすることができます。
注:新しいオファーを作成するには、既存の成功したオファーを複製することから始めることをお勧めします。
特に、エージェンシーは、上限を共有するオファーグループを設定することができます。オファーレベルまたはカスタムキャップと同様に、オファーグループのキャップは、クリック、コンバージョン、ペイアウト、および収益に対して設定することができ、毎日、毎週、毎月、またはグローバルに適用することができます。
3. パートナー:パートナー機能は、アフィリエイトマーケティングプラットフォームの重要なコンポーネントです。この機能は、エージェンシーが全てのパートナー情報を管理および追跡することを可能にし、パートナーアカウントを作成し、追跡パラメータを設定し、コミッション構造を確立するための直感的なインターフェイスを提供することにより、新しいパートナーのオンボーディングプロセスを簡素化します。
4. レポーティング: レポート機能は、アフィリエイトマーケティングキャンペーンを最適化するための詳細なパフォーマンスを提供します。キャンペーンパフォーマンスの包括的なビューを提供し、データ駆動型の意思決定を行い、改善領域を特定し、利益を最大化することができます。
5. アナリティクス: アナリティクス機能は、アフィリエイト・マーケティング・キャンペーンのパフォーマンスと効果に関する詳細な洞察を提供するように設計されています。
6. コントロールセンター: 代理店のコントロール・センターでは、構成、統合、アラート、ドキュメント、ラベルなどのあらゆる側面を構成できます。業務のさまざまな側面を効果的に監視、管理、および最適化できます。