We offers a range of powerful features designed to empower Agency in their affiliate marketing efforts. Here's an short description of Suzuverse Agency features:
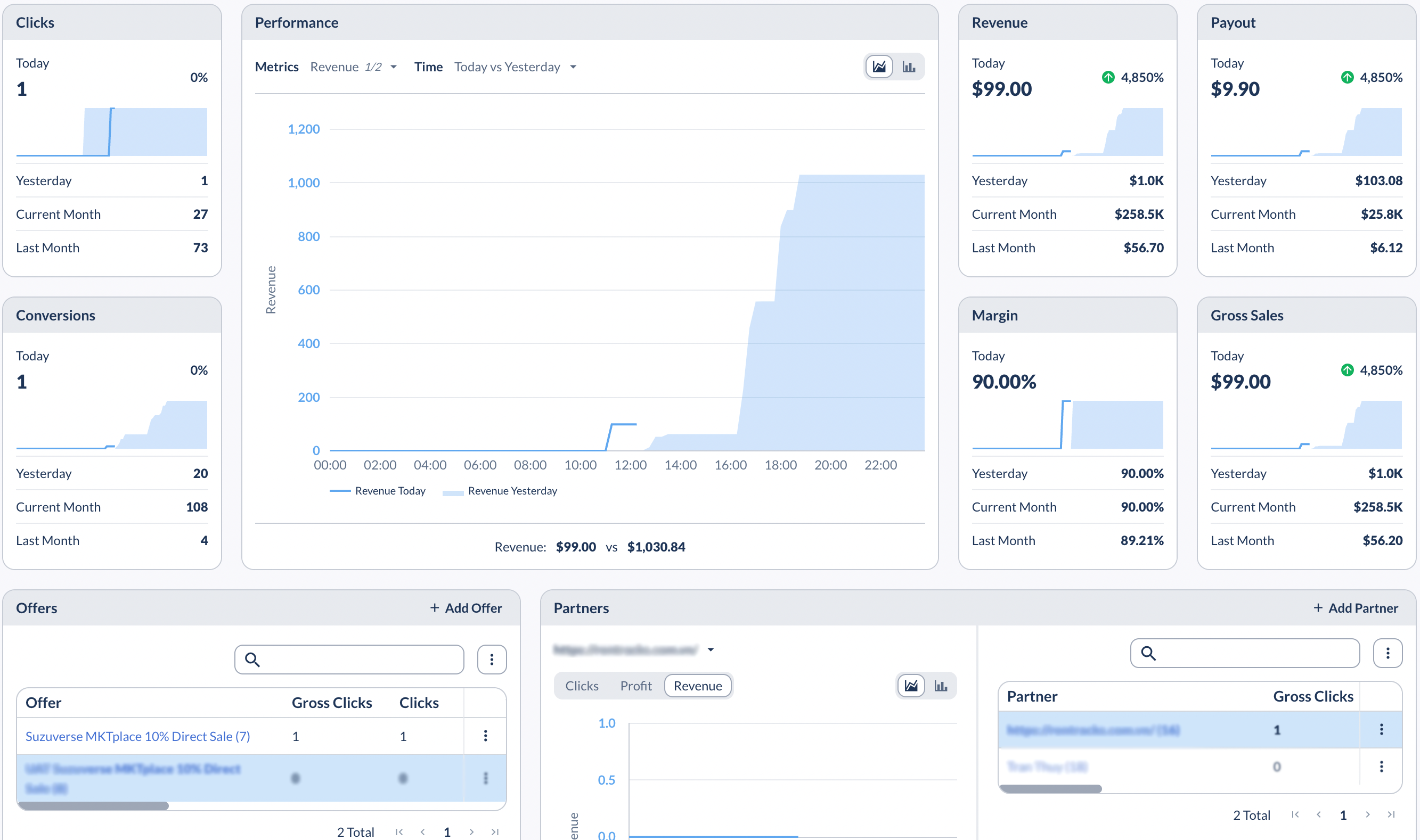
1. Dashboard: The Suzuverse Agency Dashboard serves as a centralized platform to monitor, manage, and optimize their affiliate marketing efforts, providing them with the tools and insights they need to succeed in affiliate marketing. Moreover, Agency can quick view their Partners performance.
2. Offer: Agency have the ability to manage the Offers. They can create, edit, and customize offer details such as payout rates, conversion requirements, tracking links, and more.
Note: To create a new Offer, we recommend that you start by duplicating an existing successful Offer.
Especially, Agency can set up Offer Group, group of offers that share a cap. Like any offer-level or custom cap, caps for Offer Groups can be set on clicks, conversions, payout and revenue, and can be applied daily, weekly, monthly or globally.
3. Partner: Partner feature is an important component of its affiliate marketing platform. It allow Agency to Manage and track all the Partner information, simplifies the process of onboarding new partners by providing an intuitive interface to create partner accounts, set up tracking parameters, and establish commission structures.
4. Reporting: Reporting feature empowers you with detailed performance to optimize your affiliate marketing campaigns. It provides a comprehensive view of campaign performance, allowing you to make data-driven decisions, identify areas for improvement, and maximize your profit.
5. Analytics: Analytics feature is designed to provide in-depth insights into the performance and effectiveness of affiliate marketing campaigns.
6. Control Center: Control Center of Agency allows them to configure any aspect of Configuration, Integration, Alerts, Documents, Labels, etc. They can effectively monitor, manage, and optimize various aspects of their operations.